The Defend-O-Tron comes with Crowdsec and Traefik dashboards pre-installed. Utilizing Grafana you can view and customize the local dashboards to your needs.
Some of the dashboards are only accessible via DNS fully qualified domain names (FQDN), and require you to configure your LAN or workstaion with the local Defend-O-Tron DNS to view them. The majority of overviews are directly available on the management interface without the DNS requirements
The dashboards can be accessed via browsing to https://defend-o-tron.protected.lan/grafana. The default username and password to access Grafana are admin/admin. You will be asked to change the admin password upon login, although there is an option to skip the change if you so desire.
This provides a global view of cyber-threats occurring in realtime. From here you can access the Crowdsec CTI, Shodan, Censys, and Criminal IP lookups by clicking the offending address.

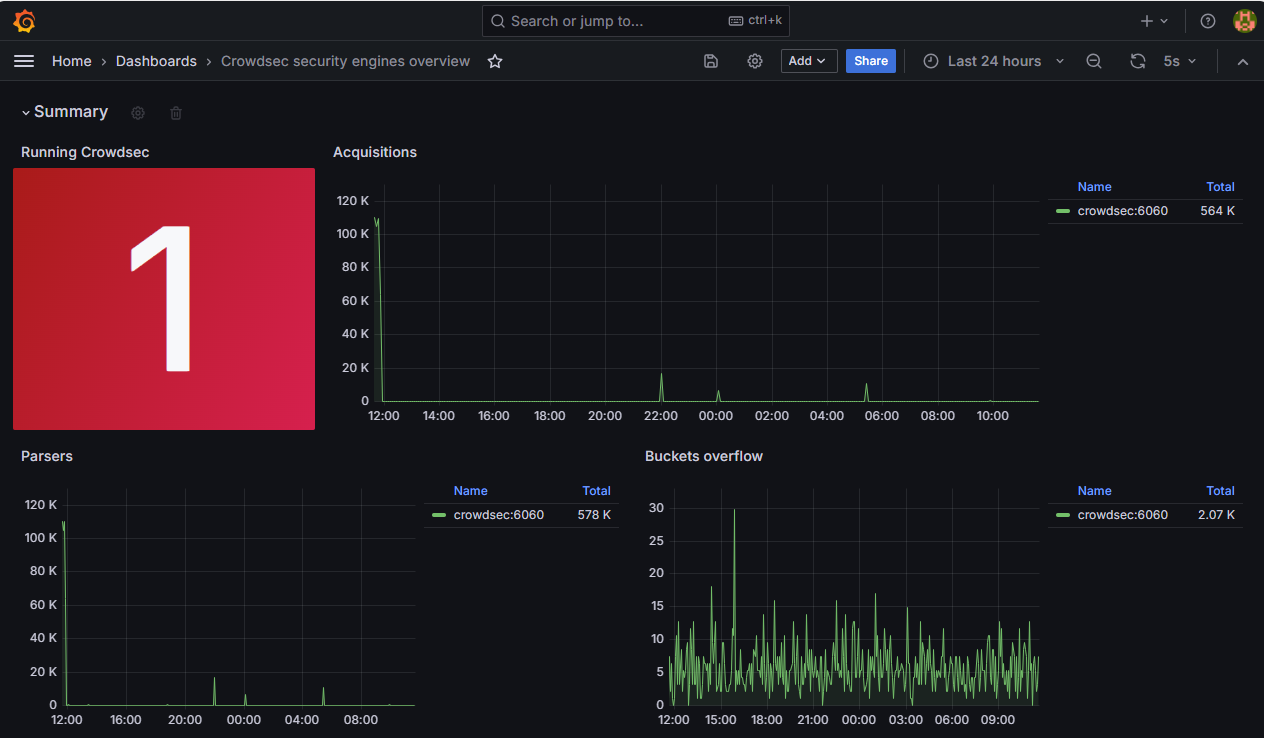
This provides an overview of the parsed logs and scenario decisions from the Crowdsec engine. The equivalent terminal command is
admin@defend-o-tron ~$ cscli



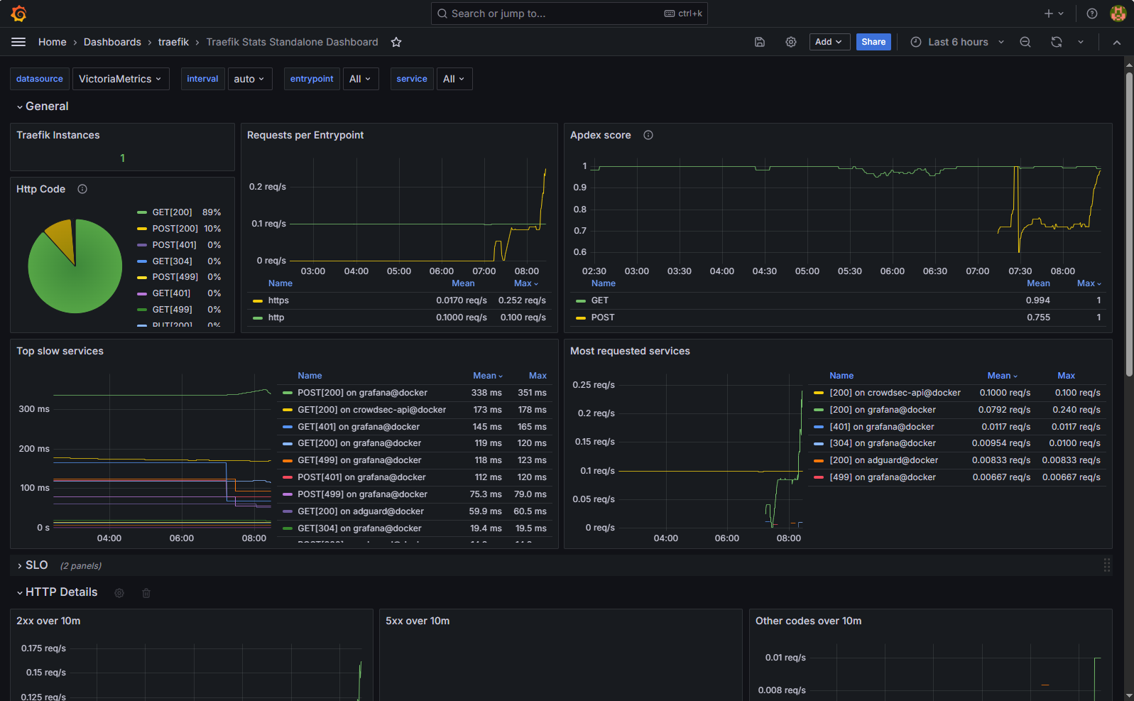
Powering the reverse proxy service is Traefik. It's pre-configured with the Defend-O-Tron SSL/TLS certificate, you can install the root CA certificate for added security, intstructions are here

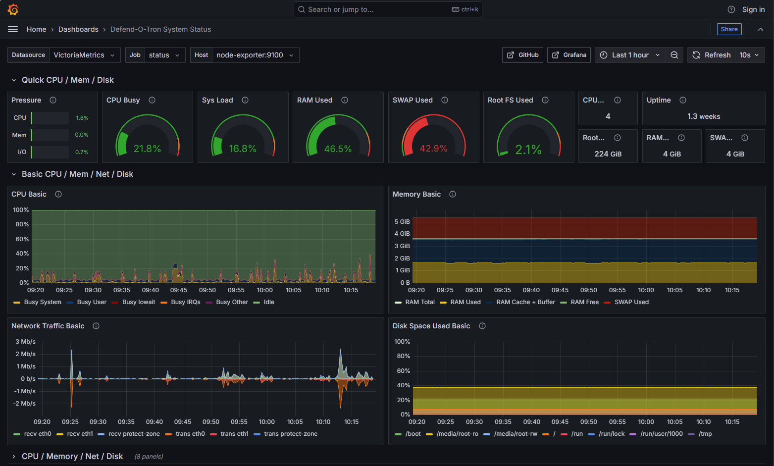
You can get a more detailed view of the Defend-O-Tron systems status here.
